docker-monero-node

Simple way to run a Monero node with some basic monitoring tools packaged in.

Leverages Prometheus, Grafana, and ExcitableAardvark/monerod_exporter on top of monerod.

Setup

The only requirements are Docker and Docker Compose. Ensure those are installed on your system. There's an optional Makefile provided if you'd like to use that, just ensure make is installed.

# Clone and enter the repository
git clone https://github.com/lalanza808/docker-monero-node
cd docker-monero-node

# OPTIONAL: Setup Grafana password, blockchain storage location, or port overrides
cp env-example .env
vim .env

# Build containers
docker-compose build  # make build

The following ports will be bound for monerod by default, but you can override in .env:

  • 18080 # p2p
  • 18081 # restricted rpc
  • 18082 # zmq
  • 18083 # unrestricted rpc

You will want to open/allow ports 18080 and 18081 in your firewall for usage as a remote/public node (or whichever p2p and restricted ports you picked).

Usage

It's fairly simple, use docker-compose to bring the containers up and down and look at logs.

# Run containers
docker-compose up -d  # make up

# Check all logs
docker-compose logs -f  # make logs

# Check monerod logs
docker-compose logs -f monerod

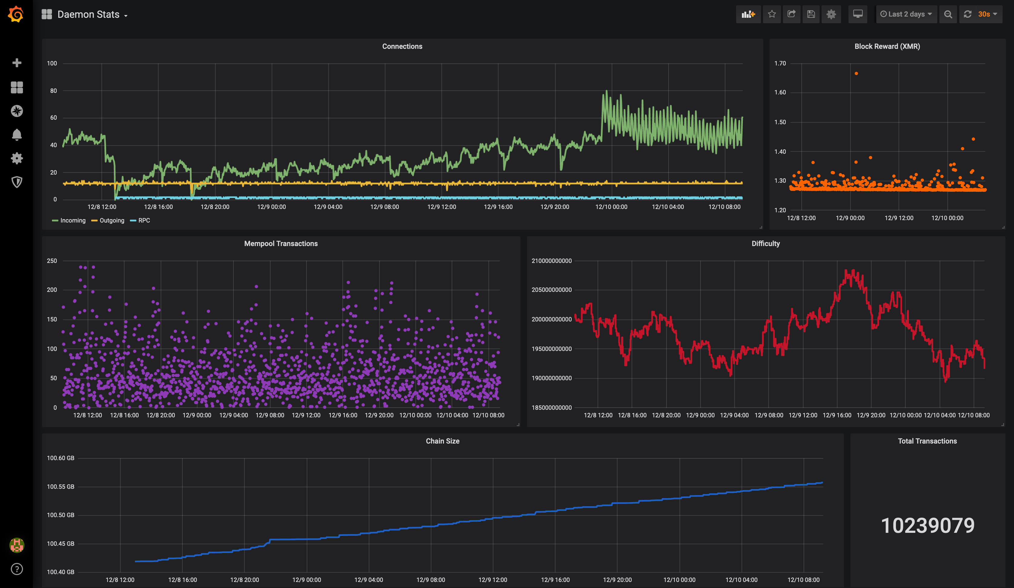
Navigate to http://localhost:3000 and log into Grafana. Find the Daemon Stats dashboard to get those sweet, sweet graphs.

If you've installed this on another system you will want to use SSH tunnels (local forwarding) to reach Grafana:

ssh <VPS OR SERVER IP> -L 3000:localhost:3000

Then navigate to http://localhost:3000. Here is what the graph looks like:

Description
No description provided
Readme 2 MiB
Languages
Shell 68.9%
Python 21.6%
Makefile 9.5%